Skip to content

Grafana 7 Dashboard

Grafana 7 is a big update when it comes to visualizations. Grafana was excellent already in version 6, but with v7 things are taken to a new level.

Dashboard file

The screenshots below are taken from the Grafana 7 sample dashboard included in the Butler SOS repository.

Feel free to modify it to your specific needs.

Dashboard Concepts

A concept that has proven useful many times is to use an overview dashboard to monitor high-level metrics for the entire Sense cluster. A separate, parameterized dashboard then drills into the details for each server.

Sample dashboards are available in the Git repository. Before importing these to Grafana you should create a Grafana data source called "SenseOps", and point it to your InfluxDB database.

Dashboard Sections

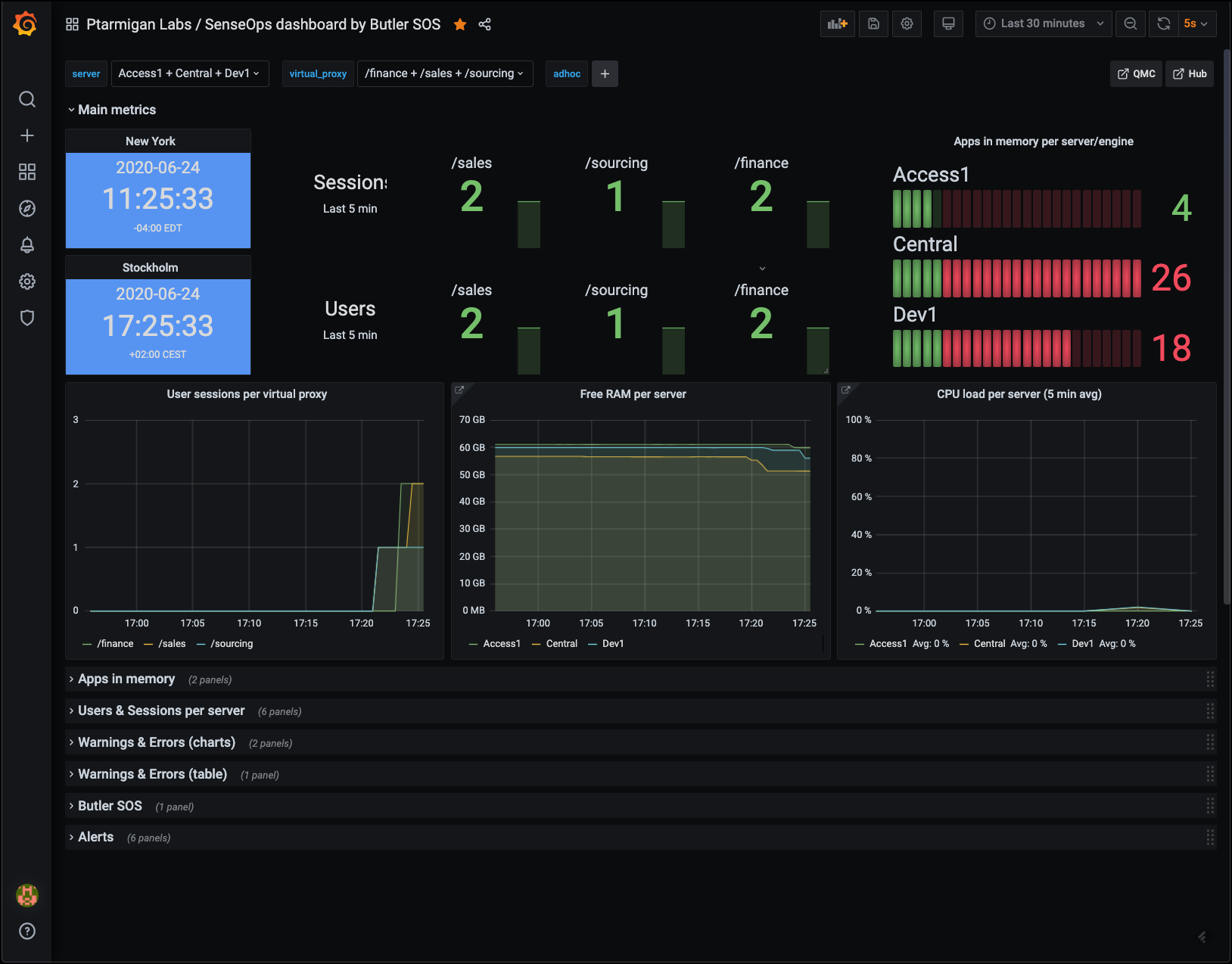
Overview Metrics

This view gives high level insights into the virtual proxies in your Sense environment, as well as top-level numbers on users and sessions.

Top level metricsTop level metrics

Low memory alerts can be set using Grafana's alert feature. Such alerts can be sent as notifications to Slack, Teams, Pager Duty, email, etc.

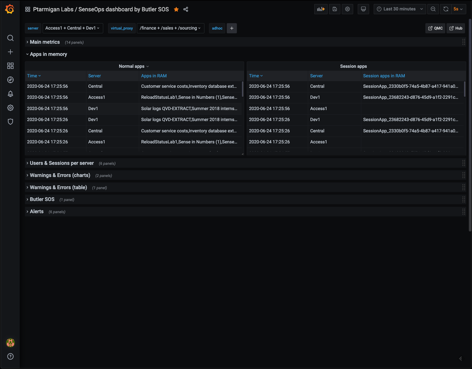
Apps in Memory

From a sysadmin perspective it's often interesting to know what apps are loaded into memory on each Sense server.

Here you get the details broken down by:

  • Regular apps
  • Session apps

You can also use Grafana's standard filtering features to narrow down on the server(s) of interest.

Apps loaded into memoryApps loaded into memory

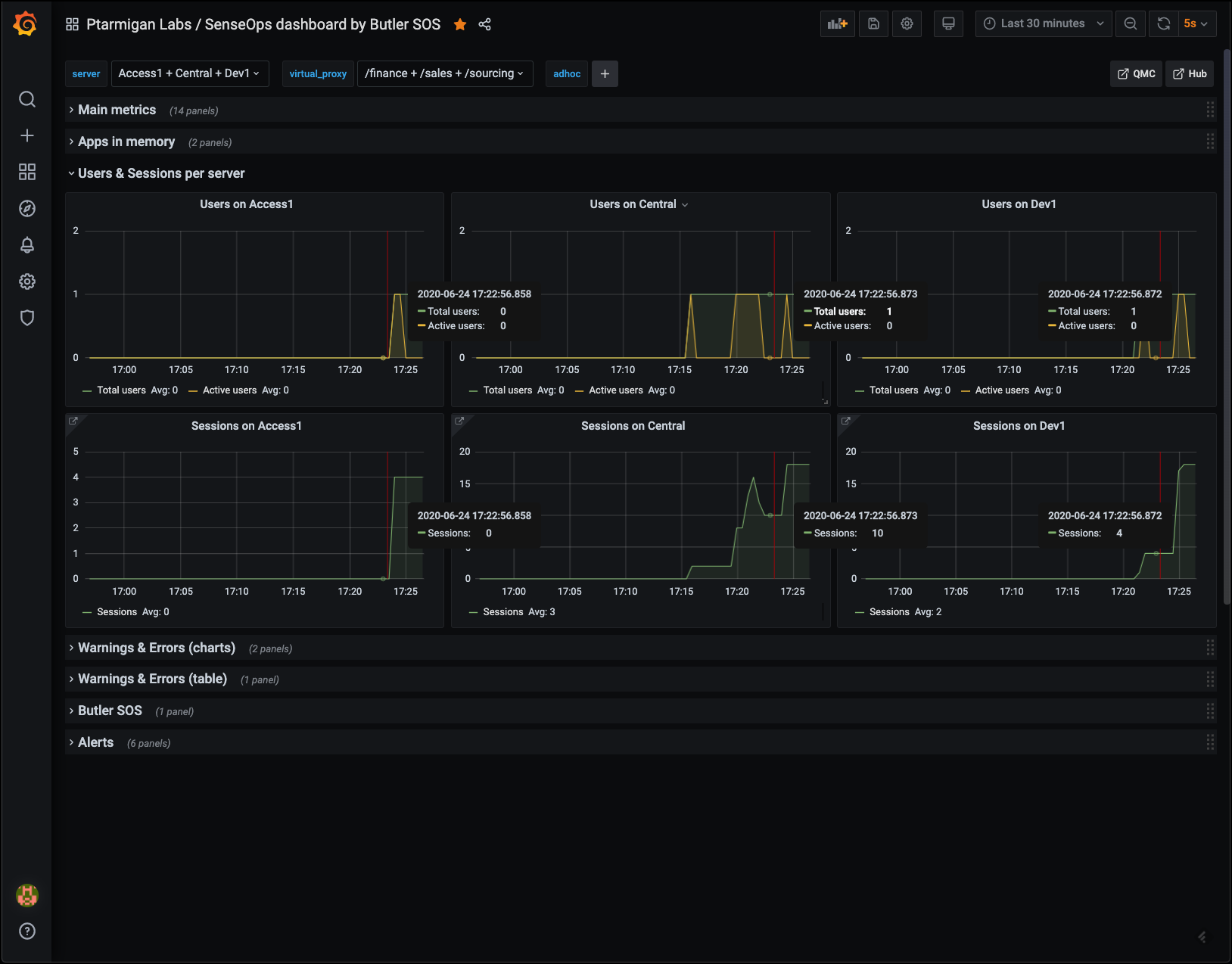
Users & Sessions per Server

If things really go wrong in a Qlik Sense Enterprise environment, connected users might be kicked out. It's important to know:

  • How many users are connected at any time
  • Detect sudden drops in user count

Another use case is maintenance windows: You want to know how many - and which - users are connected, so you can send them a message that maintenance is about to start.

Users and sessions per serverUsers and sessions per server

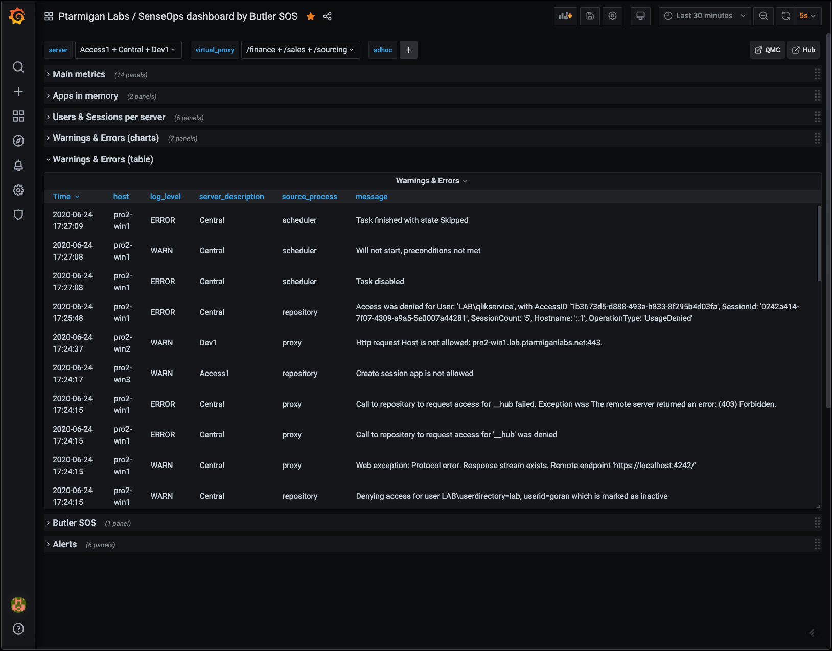
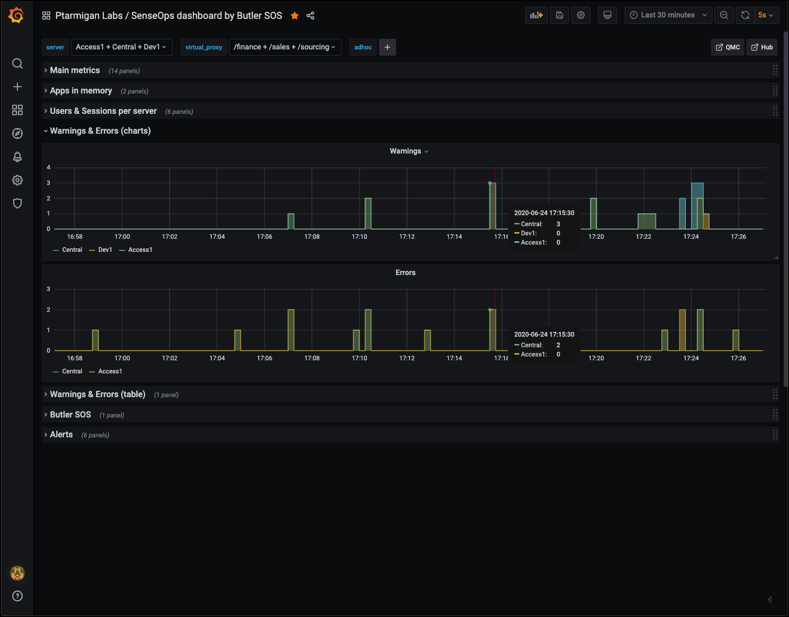
Warnings & Errors

This information is available in the standard Operations Monitor app in Qlik Sense Enterprise, but only in a retrospective way. Having access to it in close to real time makes it possible to act on developing issues quicker.

Charts provide overview while tables give the actual messages, as they appear in the log files.

Error and warning chartsError and warning charts

Error and warning tablesError and warning tables

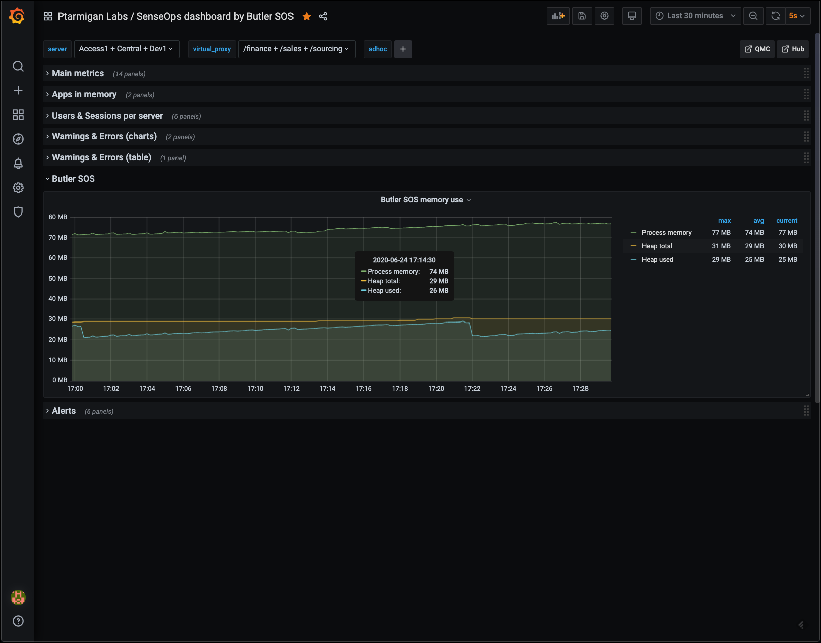
Butler SOS Metrics

Butler SOS is very robust, but it may still be of interest to track its memory use, to make sure there aren't any memory leaks etc.

Butler SOS memory usageButler SOS memory usage

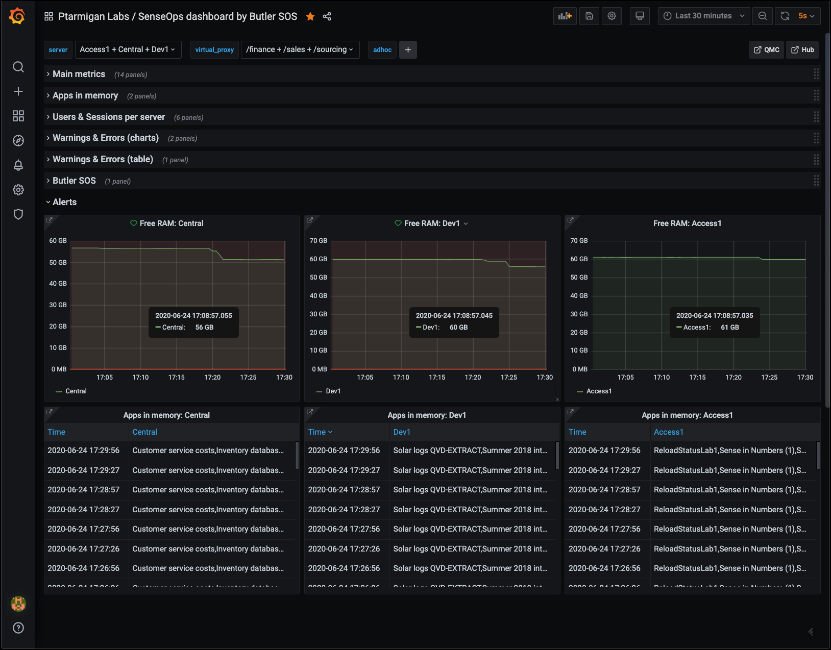
Alerts

While it's perfectly possible to include alerts in almost any Grafana chart, sometimes it's nice to tuck the alert-enabled charts away, out of sight. They will do their job and alert when needed.

AlertsAlerts

Released under the MIT License.